Professional Mosquitto tooling — now available to every user
Eclipse Mosquitto™ remains the most widely deployed MQTT broker worldwide. From early prototyping to large-scale industrial systems, it offers reliability and simplicity that the MQTT ecosystem depends on. But while the broker is powerful, the tooling around it has traditionally been more basic.
Teams often rely on a mix of scripts, desktop utilities, and manual configuration edits to operate the open-source version of Mosquitto effectively. This approach works at small scale but becomes increasingly fragile, time-consuming, and error-prone as deployments grow.
Today, we’re addressing that gap.
The new Cedalo MQTT Platform Free Tier provides open-source Mosquitto users with access to a suite of professional operational tools — without requiring changes to their existing broker. This release is free for a single connected Mosquitto instance and reflects our commitment to strengthening the open-source MQTT ecosystem.
Why This Matters
MQTT is widely used as critical infrastructure across connected products, industrial systems, and distributed applications. As adoption continues to expand, operational demands grow:
- Reliable debugging workflows
- Clear visibility into broker behavior
- Secure and maintainable access control
- Safe and predictable configuration management
- Supported upgrade paths for legacy deployments
These are foundational requirements for running MQTT responsibly — not luxuries.
The Cedalo MQTT Platform provides modern, cloud-based tooling that enables anyone, from developers to operations teams, to operate Mosquitto with greater clarity, confidence, and efficiency.
Below is a closer look at each feature included in this release.
MQTT Pub/Sub Client with UI
A modern, browser-based way to test and debug Mosquitto
Effective MQTT development depends on fast, reliable testing. Traditional workflows rely on locally installed desktop clients or command-line tools — both of which introduce friction, especially when working across teams or environments.
The web-based Pub/Sub client offers immediate access to:
- Publishing messages
- Subscribing to topics
- Inspecting payloads in real time
- Using payload templates for easier testing
This removes the overhead of installing and maintaining local MQTT tools or configuring local network access for testing. It enables fast, consistent MQTT debugging directly from the browser, regardless of environment or device.
Why it matters: Faster debugging directly accelerates development cycles and reduces operational overhead. It’s particularly valuable for developers, testers, and support teams who need fast, repeatable debugging workflows.

Dynamic Security Management
A visual interface for Mosquitto’s access control system
Mosquitto’s Dynamic Security plugin provides a robust, flexible framework for authentication and authorization. However, managing it through JSON files or CLI commands is error-prone — especially in environments with many clients or frequent permission adjustments.
The Dynamic Security UI introduces:
- A centralized view of clients, groups, and roles
- Clear, structured permission management
- Real-time synchronization with the broker
- Simplified onboarding of new devices and users
This interface abstracts away the complexity of manual editing while maintaining the full power of the Dynamic Security plugin. It enables teams to manage access control with consistency and confidence.
Why it matters: Security becomes maintainable, transparent, and scalable — without operational risk. Particularly valuable for operators and security teams managing many devices or complex role structures.
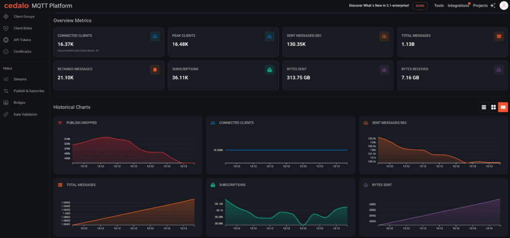
Broker Dashboards & $SYS Insights
Real-time visibility into Mosquitto operations
Mosquitto exposes valuable metrics through $SYS topics, but transforming them into actionable insights typically requires external monitoring infrastructure such as Prometheus or Grafana.
The Cedalo MQTT Platform provides interactive dashboards that visualize key metrics from your Mosquitto broker, including:
- Message throughput
- Retained message statistics
- Broker uptime and version
These dashboards help teams identify issues such as unexpected traffic spikes, or emerging performance bottlenecks before they affect the system.
Why it matters: Operational visibility reduces troubleshooting time and supports proactive management of MQTT deployments. Useful for operations teams monitoring system health and diagnosing unexpected behavior.

Configuration Validator
Automated analysis of Mosquitto configurations
Mosquitto’s configuration flexibility is a strength — but it introduces risk. Small oversights, outdated parameters, or inconsistent TLS settings can lead to security gaps or operational issues that are difficult to diagnose.
With the configuration validator, users manually upload their mosquitto.conf file for analysis (the platform does not access or read broker configurations automatically — you stay fully in control of what you choose to share).
Once uploaded, the validator highlights:
- Insecure or deprecated configuration elements
- Missing authentication or authorization settings
- TLS vulnerabilities or inconsistencies
- Misconfigurations in listeners and bridges
- Recommendations for performance and reliability
The validator provides categorized results (good, warning, bad) to make remediation clear and actionable.
Why it matters: It streamlines best practices, reduces human error, and strengthens security posture, and helps administrators validate configurations before deploying changes.

Migration Wizard
Safe, guided upgrades from legacy Mosquitto formats
Many long-running Mosquitto installations still use:
- Plain-text password files
- ACL files
- Legacy persistence formats
Migrating these to modern structures can introduce downtime or misconfiguration risks.
The migration wizard guides users through converting:
- Password and ACL files into Dynamic Security format
- Legacy persistence databases into the SQLite format introduced in modern Mosquitto versions
The updated files are provided as a downloadable package, and users remain fully in control of when and how they deploy the new configuration.
Why it matters: It reduces upgrade complexity and removes one of the biggest sources of operational risk. Supports teams modernizing older Mosquitto installations with minimal risk.

A Commitment to the Mosquitto Ecosystem
Cedalo maintains Mosquitto and supports organizations that rely on it. We recognize that the broker’s strength deserves equally strong operational tools — not only for enterprise customers, but for the broader community that has made Mosquitto the foundation of so many MQTT deployments.
The new free tier is our investment in that community. It provides a stable, modern operational layer that enhances Mosquitto without replacing it.
Getting Started
Connecting a Mosquitto broker takes only a few minutes. Once connected, all free tier features become available immediately.
👉 https://platform.cedalo.cloud
No broker migration required.
No operational changes.
No cost for a single connected broker.
Just better tooling for the Mosquitto deployment you already rely on.